一、查看数据方式
作品发布之后,鼠标悬浮即可查看数据

二、传播数据
包含基础数据、行为画像、传播脉络、表单数据4大项
2.1、基础数据
包含数据查询、趋势图、微信实时访客
数据查询:快速查询近30日数据,也可输入时间段进行数据查询
PV:浏览次数(一个人可能多次查看)
UV:浏览人数
趋势图:展示PV、UV、表单数和转发数,简单直观,哪天传播效果最好一目了然

微信实时访客:开启后可查看微信头像和昵称

2.2、表单数据
表单数据包括:
表单汇总:添加报名表单后有人填写后有数据
留言汇总:仅在添加留言板和弹幕功能后有数据。了解什么是留言板、弹幕?点击这里>>
活动汇总:仅在添加活动工具后有数据。了解什么是活动工具?点击这里>>
红包数据:添加红包和抽奖功能有数据。了解什么是红包?点击这里>>
打赏汇总:添加打赏功能后有数据。了解什么是打赏?点击这里>>

可以直接在线查看,支持导出到本地,数据筛选更方便!
2.3、行为画像
包括表单转化漏斗、设备分析、地域、访问时长与退出率、渠道统计、拓展网址访问,访客行为数据全掌握!

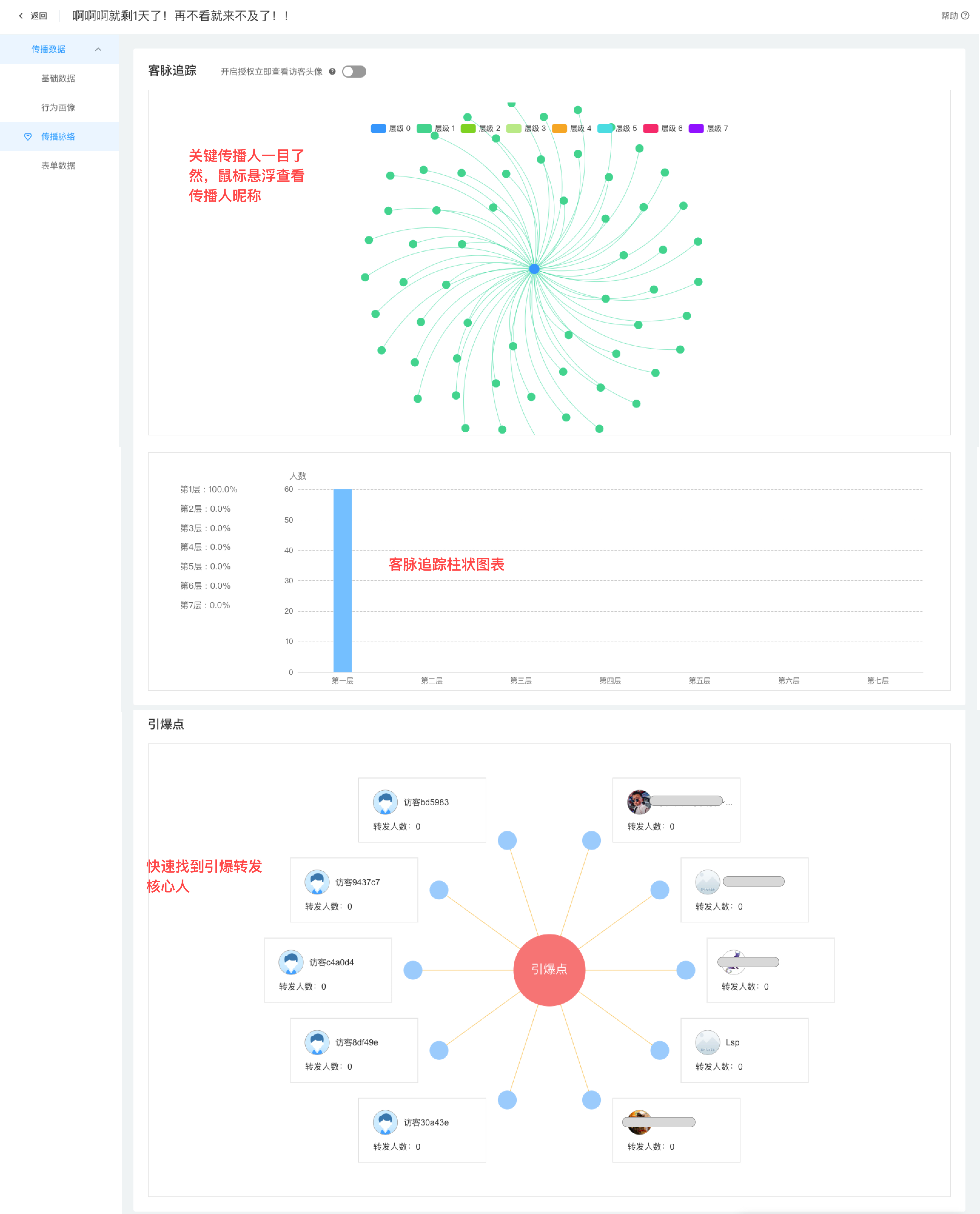
2.4、传播脉络
客脉追踪和引爆点,关键传播人一目了然

可查看多维度数据,找出关键传播节点和关键人